Aptools
The Aptools Analytical Platform is a comprehensive and sophisticated project designed to provide valuable data analysis and insights to users. By leveraging advanced analytical techniques, the platform presents users with a wealth of information, enabling them to make informed decisions and gain a deeper understanding of various subjects.
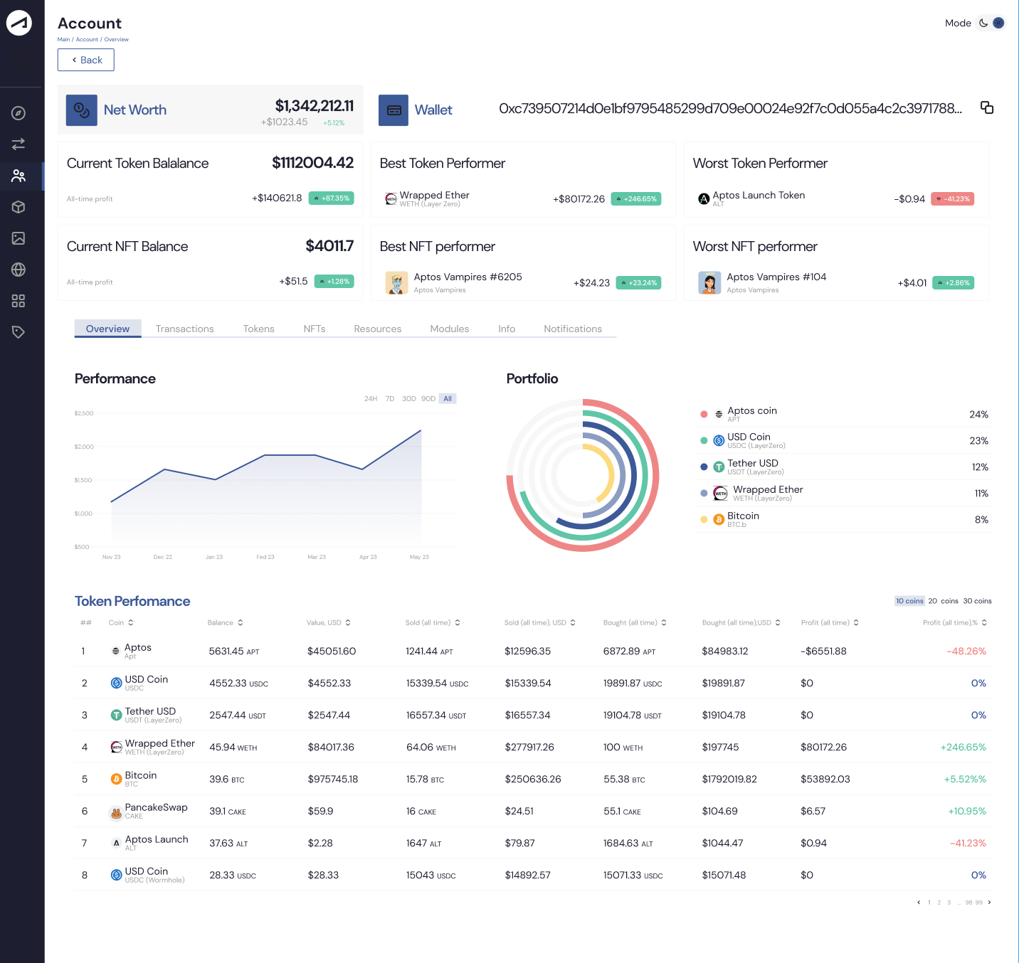
The Aptools Analytical Platform offers a user-friendly interface that allows individuals, organizations, and businesses to access and explore data-driven insights conveniently. One of the key features of the Aptools Analytical Platform is its ability to present complex data in a simple and digestible format. Through interactive visualizations, charts, graphs, and reports, users can easily interpret and analyze the data without requiring extensive technical expertise. This accessibility empowers users from diverse backgrounds to gain valuable insights from the platform, regardless of their level of analytical proficiency.
By providing access to meticulously analyzed data, the Aptools Analytical Platform eliminates the need for users to gather, process, and analyze data on their own. This saves considerable time and effort, enabling users to focus on strategic decision-making and problem-solving rather than data collection and analysis. Moreover, the Aptools Analytical Platform is continually updated with the latest data from reliable sources, ensuring that users have access to the most up-to-date information. This real-time data integration allows users to stay informed about current trends, market dynamics, and other relevant factors that can influence their decision-making process.
In summary, the Aptools Analytical Platform revolutionizes the way individuals and organizations access and interpret data. By offering pre-analyzed data through an intuitive interface, the platform saves time, simplifies decision-making, and promotes data literacy. Through its broad societal impact, the Aptools Analytical Platform contributes to a more informed and data-driven society.
